万搏官网

江铜集团城门山铜矿智能化矿山一期建设

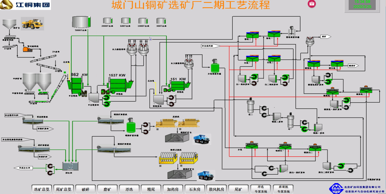
江铜集团城门山铜矿选矿智能化项目针对选矿生产的特点,以夯实基础自动化、推进控制智能化、探索生产决策自动化,建成“人力资源、设备资产、工艺技术”三位一体的选矿全流程指标优化系统,“精简岗位编制、提升生产指标、培养复合型人才”为目标。

该工程完成了基础自动化系统升级改造工作,为选矿智能化建设的实现奠定了坚实基础;在浮选、浓密等流程成功投用了智能控制系统,实现了生产操作调节由人工经验为主向以数据驱动、知识驱动为主的转变,优化了操作岗位,减少了劳动强度,稳定且提升了工艺生产指标。该项目应用效果达到了整体规划的阶段性目标,初步实现了选矿过程智能优化制造,正在朝智能化矿山的更广、更深层次方向建设。